The Analysis Package homepage provides you with an overview of all analyses, reports, and goals during the current sales cycle.
The analyses are dynamic, giving you the opportunity to explore and analyze data in a flexible way.
Click on the analysis, report, or KPIs that you want to open.
The Analysis Package contains the following dynamic analyses:
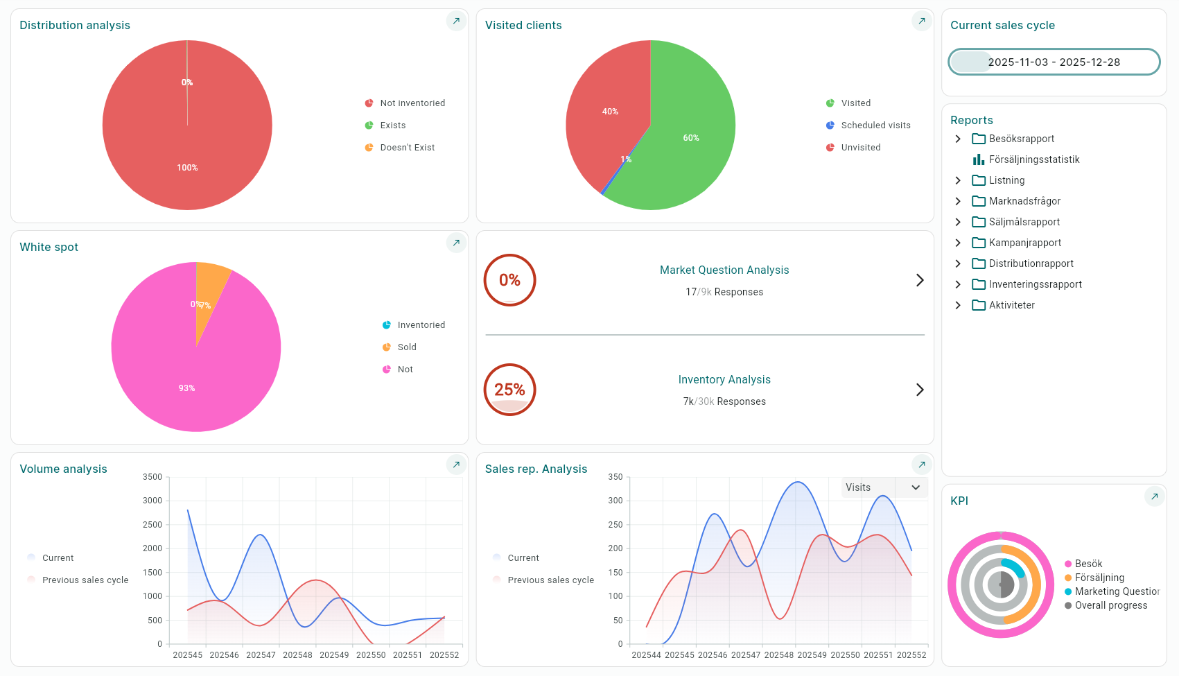
• Distribution Analysis – Shows an overview of how much of your assortment is on the shelf.
• Visited Clients – Shows the number of visits made compared to the total visit quota (Number of customers × specified visit frequency).
• Perfect Store – Argus scoring system based on your selected measurement objects. Only shown if you have chosen this add-on as part of your system.
• Volume Analysis – Shows order volume for the current sales cycle compared to the previous sales cycle.
• Sales rep. Analysis – Can be filtered by visits or orders and compared to the previous sales cycle.
• Market Question Analysis – Shows the proportion of market questions that have been answered.
• Inventory Analysis – Shows the proportion of inventory orders that have been answered.
• White Spot – Shows which parts of your assortment lack distribution points.

In addition to the dynamic analyses, the following ready-made reports are also available:
Visited Reports
• Number of visits per district
• Number of visits per profile
Sales Statistics
Market Questions
• Market questions per district
Sales Target Report
• Budget/Outcome campaign salesperson
• Budget/Outcome campaign main salesperson
• Outcome campaign salesperson
Campaign Report – (For outcome to be displayed, the salesperson must have placed an order via the campaign)
• Budget/Outcome campaign salesperson
• Budget/Outcome campaign main salesperson
• Outcome campaign salesperson
Distribution Report
• Not listed
• Not inventoried
• Chain
• Chain/District
• District/Product
• Chain/Product
Inventory Report
• District
• District/Product
• District/Chain
Activities
• Per district
• Charts
KPI
Here the KPIs you have created under "Sales Activities – KPIs" are displayed.
To set goals for the salespeople, click the Pencil.
You can choose to set a general goal distributed equally across the region or manually for each salesperson.
The goals are also displayed on the salesperson’s iPad.

Was this article helpful?
That’s Great!
Thank you for your feedback
Sorry! We couldn't be helpful
Thank you for your feedback
Feedback sent
We appreciate your effort and will try to fix the article